Other Features
- Scanners
- Bulletin Board
- Calendar
- IPO
- Heatmaps
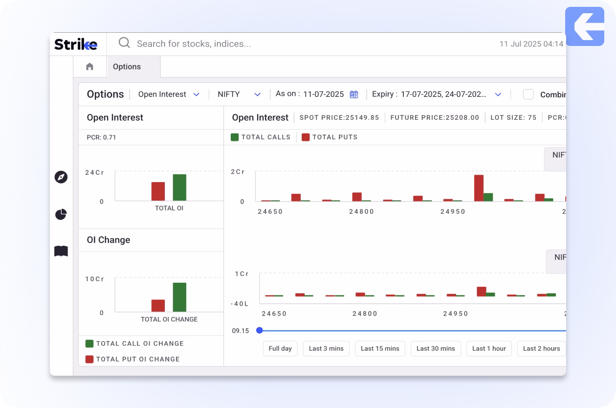
- Futures & Options
- Stocks & Indices
- Sentiment Indicators
- Diffusion Indicators
- FII DII Data
- Ratio Charts
- RRG
FAQs
What is a Futures & Options Analysis Tool?
A Futures & Options Analysis Tool helps traders analyze market data such as open interest, volume, long-short buildup, and option pricing. It enables smarter trading decisions by offering real-time insights into derivatives activity.
How can Futures & Options analysis help in trading?
F&O analysis reveals market sentiment, tracks institutional activity, and identifies support/resistance levels through OI and volume trends. It helps traders choose better strike prices, time entries and exits, and avoid traps.
Who should use a Futures & Options Analysis Tool?
This tool is ideal for intraday traders, positional F&O traders, and investors who actively trade in derivatives. It’s especially useful for those seeking to decode market sentiment and plan high-conviction trades.
Does Futures & Options analysis work for stock and index options?
Yes, F&O analysis is effective for both index options (like Nifty, Bank Nifty) and stock options. It helps you monitor real-time changes in OI, identify active strikes, and evaluate expiry-day movements.













